彈性擴張
從監控智慧家庭到多租戶企業環境,Zabbix可擴展到任何基礎設施
從監控智慧家庭到多租戶企業環境,Zabbix可擴展到任何基礎設施
從中央Web UI部署和擴展分散式Zabbix基礎架構,並在所有元件之間提供原生加密支持
將敏感資訊儲存在外部vault中,以確保其安全
使用Zabbix高可用性解決方案確保Zabbix基礎架構7x24全天候正常運作並消除資料遺失的風險
Zabbix提供了許多不同的方法來收集數據、轉換數據、分析數據並將其視覺化,監控任何你想要的東西
Zabbix可為全球客戶提供企業級監控和支持,目前合作網絡包含全球250多家合作夥伴和多家外部供應商

網路監控

伺服器監控

雲端監控

應用程式監控

服務監控

靈活設定閥值

趨勢預測

機器學習

告警訊息 傳遞管道

告警消息
定製

告警升級
場境

自動修復

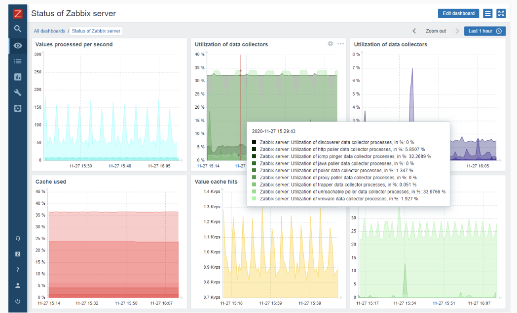
視覺化

圖形

地理環境拓樸圖

基礎設施拓樸圖

儀表板

多租戶

資產資訊
聚達系統是 Zabbix 的台灣合作夥伴
身為 Zabbix 的官方合作夥伴,我們擅長為客戶提供最專業的服務監控解決方案。
我們期待可以更深入了解您的需求,並一同協助您打造高效的服務監控系統。